Datazoom + TrackIt: Turnkey Analytics for SSAI Ad Revenue on AWS

Unlock deeper insights into your Server-Side Ad Insertion (SSAI) performance and revenue with the combined power of Datazoom and TrackIt. This partnership delivers a turnkey analytics solution specifically designed to integrate Datazoom's granular data collection with AWS MediaTailor, deployed and managed within your AWS environment by the experts at TrackIt.


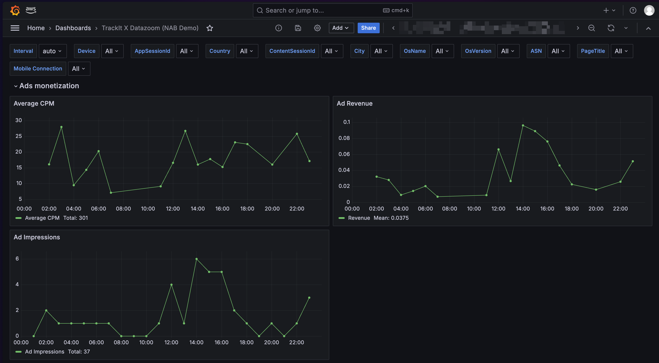
Trackit Datazoom Ad Performance Monetization Analytics

Understand Your SSAI Ad Revenue Performance 

Leverage the Datazoom and TrackIt solution to transform raw ad insertion data into actionable business intelligence. Get immediate value from pre-built dashboards in AWS Managed Grafana, visualizing key metrics crucial for optimizing your ad strategy and maximizing revenue. This solution, integrating Datazoom’s specialized SSAI tracking for MediaTailor, provides:

  • Clear visibility into ad impressions, fill rates, and error occurrences.

  • Standardized streaming and ad metrics (e.g., concurrent viewers, ad frequency, rebuffering during ads, video start-up time).

  • Actionable insights for your Ad Operations, Revenue, and Engineering teams.

Correlate Ad Performance with Viewer Experience & Infrastructure

Gain a comprehensive understanding of how your SSAI workflow impacts QoE and overall revenue. By correlating detailed ad performance data from Datazoom with viewer engagement metrics and infrastructure logs, you can pinpoint issues affecting ad delivery, identify optimization opportunities, and ensure your ad strategy enhances rather than detracts from the viewing experience. Understand the true revenue impact of ad loads, errors, or latency.

Get up and running quickly with a pre-packaged observability stack deployed via an AWS CloudFormation template provided by TrackIt. This automated setup includes necessary Kinesis streams, S3 buckets, AWS Glue catalog, Amazon Athena integration, IAM roles, and an AWS Managed Grafana workspace configured with insightful dashboards from day one. Focus on analyzing your data, not building infrastructure.

Fast-Track Insights with a Turnkey AWS Solution

TrackIt, an AWS Advanced Tier Services Partner specializing in M&E workflows, ensures seamless deployment and integration of Datazoom with options to:

  • Expand Observability: Integrate additional data sources (e.g., MediaLive, MediaConvert, CDN logs) for a holistic view.

  • Customize Dashboards: Tailor Grafana dashboards to your unique business KPIs.

  • Build End-to-End Pipelines: Engage TrackIt for complete OTT solution deployment on AWS.

Expert Implementation and Customization

Trackit Datazoom advertising performance monetization analytics

To get started with Datazoom + TrackIt

Contact Us